制造业知识分享、信息发布平台-兴盛制造网 Email: 206027815@qq.com

浅谈能耗系统在节能降耗的应用

分类: 其他 浏览量: 留言数: 55012

安科瑞刘秋霞

摘要:随着社会的发展,电力资源是人们的重要资源之一。为了满足人们的实际发展需求,应对相关的电力资源进行保护。防止相关的资源过度使用问题。而对于相关的节能降耗工作来说。通过合理的使用用电计量方式。简单来说在整依的使用过程中使用用电计量方式,能够满足其现实意义,对使用的相关电量都进行整体的计算,然后在按照具体规定来对电量资源进行使用,有了相关的控制方法可以保证电量消耗得到控制。同时有处的控制用电量能够防止资源浪费问题出现,这些相关的因素直接可以保证电力得到合理使用,由于电力资源是相关的非可再生资源生产,如果进行电力资源节约,可以防止环境污染,综合的控制相关的各行业电力应用虚本,保证其可以实现电力有效应用。

关键词:节能降耗:电力计量技术:应用

0引言

现阶段各个行业发展都呈现重要的提升趋势,对于名个行业的发展来说,其都已经开始关注相美的能源消耗问题,所以在具体的使用过程中需要综合关注企业的可持续发展,防止相美的环境污染问题出现,在电力资源的实际使用上,应对相关的资源进行音理的控制,电力资源是目前较为重要的资源支之一,但是由于其使用非可再生资源所以会造成相关的环境污染,所以在目前的电量计算过程中,能够保证有关的环境问题,同时也增加了整体的环境保护效果,综合提升相关的电力音理使用效果。

1电力计量特点分析

电力计量存在较多的特点,其一就是相关的服务性特点,对于电力企业来说,在整体的建设过程中需要为电力服务进行安排,同时其与助于管理电力能源,所以对于电量计算来说,其具有相关的应用服务性。其二就是差异性,对于当前的电力电量使用来说,电量的计算使用需要完成多元化的差异化安排,不同的用户需要考虑到不同的使用效果,同时整体的计量技术和相美的仪器设备等方面的影响,综合的完成擦差异化设计,其三就是技术性,于电力而言,其属于相关的商品能源,电力计量属于一种量化的统计工作,所以需要专业的技术人员进行相关的操作和管理。

2基于节能降耗的电力计量技术应用分析

2.1制定完善的管理机制

为了是电力计量工作的相美开展,其能够制定相美完善的管理机制,并且对于电力企业来说,在制定相关的管理机制时需要确保相关机制的利警化和完善化,并且整体的使用需要者电有美的人性化。只用进行相关的电力计量工作环境建设才能够保证综合的建设和发展,并且在电力计量的节能降耗效果在逐渐的提升,确保完善有美的电力机制建设。所以在进行相关的建设和研究过程中,需要从几个阶段入手,其一建立一个良好的考核制庭,并且制定相关的节约用电和相关的管理若校方法,整个过程中需要定期的开展电平衡测试,同时开展相应的电力设备维惨工作,通过相关的电力线路方式以及电力设备都要保证运行效率和良好的使用质量,以此来实现相关的节能降耗目标。其二深化责任管理机制,为了使用电力计量工作的管理效率进行逐步的提升,整个建设过程中需要设置相应的电力计量部门,整个工作由专业的工作人员完成相关管理工作,保证整体工作开展的多面性和准确性,并将部门中的名项工作都落实到每个人,电力计量管理部门的工作人员需要明确自己的责任,保证相关工作的整控体运行质量,其三就是制定相应的监格奖惩制度,对于相美工作来说,在实际的管理和提升过程中需要综合的完成相美管理工作的开展,提升整体管理效果,而为了保证相关管理工作的有效开展,需要将名项工作都进行综合的落实,保证电力计量技术的有效管理,大程度的满足其实际管理需求。保证名项工作的落实,从而使电力计量技术的管理数电得到大幅睡的提升。

2.2应用智能化的电力计量技术设备

对于电能计量设备而言,其实电力计量系统当中的一个部分,在标准电流的情况下,相关的电能计量设备是可以正常工作的,但是这样能够确保电力计算设备的正常工作,并且只有这样才能够保证电力计量数值的准确性,整体电力工作来说,相关企业需要完成智能化和相关的规范化设计,保证相关电力计量技术设备的提升。充分发挥相关的使用效果,一完成智能化设备的使用,综合的完成相关功能和记录等功能的综合使用,确保电表可以具有相关的记录功能,同时在整体的保护效果进行提升,就当前的整体建设来说,在实际的使用过程中避免出现私自更高电表系统的问题,防止电表使用过程中出现质量问题,二智能电表具有时段切换信号接口、周期信号接口等相关的接口都进行功能确定,这些接口使电表等相关功能都更加的强大,保证能够满足每个客户的实际使用需求,三智能电表可以在不同等级的电压路线当中使用,可以实时的检测各个线路的电流,完成相关的电压功幸控体设计,并且测量出有美的数据,提升其相关准度再就是增加有美的监控功能,综合的完成相关功能的合理设计。

2.3人工抄表

节能降耗工作在实施的过程中,用电计量工作是要组成部分,在很多方面都将产生特别大的影响。从主观的角度来分析,节能降耗工作虽然是推向全国的工作,可是受到时间、地域的影响因素,仍然有一部分的地方,对于节能降耗的开展,没有较好的响应,这就须在用电计量上投入更多的努力,由此才能搜集到更多的数据和信息,促使节能降耗的方案、内容,得到良好的落实。人工抄表是用电计量的传统方法,主要是在各个用户当中安装电表,利用人工抄表的方法,对于各家各户的用电量作出统计,然后收取相应的费用。人工抄表的模式,基本上只在一些比较偏远的地方使用,他们的电力设备、电力事业还处于基础建设阶段。因此,对于人工抄表的依赖性较强。未来,我们需要将节能降耗工作,在这些偏远地方实施,直接以技术手段、技术设备,对当地的供电作出改善,告别“先浪费、再节省”的路线。

2.4智能抄表

除了上述的两种用电计量方法外,智能抄表是用电计量手段。对于智能抄表而言,是将众多的技术进行综合应用,对抄表的设备和方法,作出智能化的改变。例如,在智能抄表的应用过程中,很多电表本身都是自动记录、自动分析的,利用相应的计算机软件、程序停,对智能抄表的各项参数作出制定,而后结合用户的用电情况,实施计量分析,促使用户在用电方面得到更好的效果。对于智能抄表而言,其直接推动了节能降耗的长久发展,对于用电计量而言,是一种划时代的产物。本文认为,智能电网的建设离不开电能计量自动化,该系统是整个系统的关键,可实时掌握电网运行状况,并监控反馈客户端的详细用电信息,以发挥智能电网中的诸多应用。自动化系统具有在线监控及统计功能,能求快速准确地获取各种数据,并能自行培查是否在在违规用电的中况,进而达到节能降耗的目的。该系统将采集到的信息数据进行分类处理后,筛选出有利于客户节能的有用数据,借助互联网显示出来。电能计量自动化系统具备查询、诊断等多项功能,且还能设计改造方案,在节能降耗服务中发挥着关缸性作用。

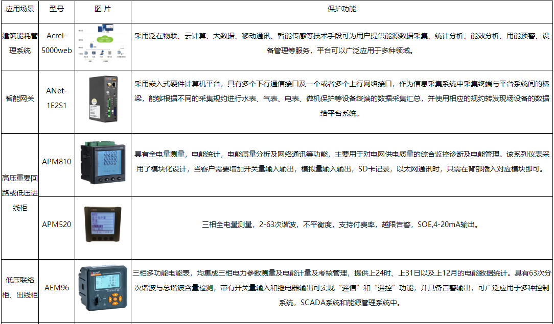
3安科瑞建筑能耗分析系统

3.1概述

Acrel-5000web建筑能耗分析系统是用户端能源管理分析系统,在电能管理系统的基础上增加了对水、气、煤、油、热(冷)量等集中采集与分析,通过对用户端所有能耗进行细分和统计,以直观的数据和图表向管理人员或决策层展示各类能源的使用消耗情况,便于找出高耗能点或不合理的耗能习惯,有效节约能源,为用户进一步节能改造或设备升级提供准确的数据支撑。用户可按照国家有关规定实施能源计算,分析现状,查找问题,挖掘节能潜力,提出切实可行的节能措施,并向县级以上管理节能工作的部门报送能源计算报告。

3.2应用场所

适用于公共建筑、集团公司、工业园区、大型物业、学校、医院、企业等不同行业的能耗监测与管理的系统设计、施工和运行维护。

3.3系统功能

3.3.1系统概况

平台运行状态,当月能耗折算、地图导航,各能耗逐时、逐月曲线,当日,当月能耗同比分析滚动显示。

3.3.2用能概况

对建筑、部门、区域、支路、分类分项等用能进行对比,支持当日逐时趋势、当月逐日趋势曲线、分时段能耗统计对比、总能耗同环比对比。

3.3.3用能统计

对建筑、区域、分项、支路等结构按日、月、年报表的形式统计对分类能源用能进行统计,支持报表数据导出EXCEL,支持选择建筑数据进行生成柱状图。

3.3.4复费率统计

复费率报表按日、月、年统计对单栋建筑下不同支路的尖、峰、平、谷用电量及成本费用进行统计分析。支持数据导出到EXCEL。

image.png

3.3.5同比分析

对建筑、分项、区域、支路等用能按日、月、年以图形和报表结合的方式进行用能数据同比分析。

3.3.6能源流向图

能源流向图展示单栋建筑相应时段内各类能源从源头到末端的的能源流向,支持按原始值和折标值查看。

3.3.7夜间能耗分析

夜间能耗以表格、曲线、饼图等形式对选择支路分类能源在相应时段工作时间与非工作时间用能统计对比,支持导出报表。

image.png

3.3.8设备管理

设备管理包括,设备类型、设备台账、维保记录等功能。辅助用户合理管理设备,确保设备的运行。

image.png

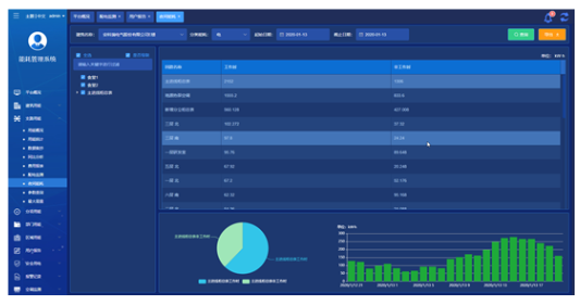
3.3.9用户报告

image.png

用户报告针对选定的建筑自动统计各能源的月使用的同环比趋势,并提供简单的能耗分析结果,针对用电提供单独的复费率用能分析,报告可编辑。

4系统硬件配置


5结语

现阶段电力资源的使用需求日益增加,部分地区存在电力资源供不应求的问题,为了使电力资源的应用效率逐步提高,使电力资源更好的服务于社会的发展,相关人员需要对电力计量技术的节能降耗应用提起重视,对电力计量技术的节能降耗进行大量分析,探寻电力计量技术节能降耗的策略,从而使电力计量技术的作用充分发挥,使电力资源的应用效率逐步提升。

参考文献

[1]刘颖.赵鑫,谢秋爽,许婷婷.全过程管理在用电监察中的应用I.中国高新区.2017(06).

[2]罗英.现代营销稽查系统电力用电监察应用研究I低碳世界.2017(18)

[3]朱萌萌.王如飞.数字化用电监察技术研究与应用IM.中外企业家2017(02)

[4]邱志君.节能降耗中用电计量的应用

[5]安科瑞企业微电网设计与应用手册.2022.05版.

本文地址: https://www.xsyiq.com/55012.html
网站内容如侵犯了您的权益,请联系我们删除。

标签: 上一篇: 下一篇: